Alcor Spot Markets
Alcor, the leading Spot Market DEX on the Wax Blockchain
On Alcor Exchange you can find Spot Markets for all/most the most popular tokens in Wax Defi.
Compared to the instant Swap-options, that simply makes the trade at the pool rates the token is paired up with in LP-DeFi; then Spot Markets offer you the opportunity to make buy/sell orders to prepare liquidity at certain defined price rates. This can be useful for preparing to catch a dip, or to sell tokens at a desired higher rate.
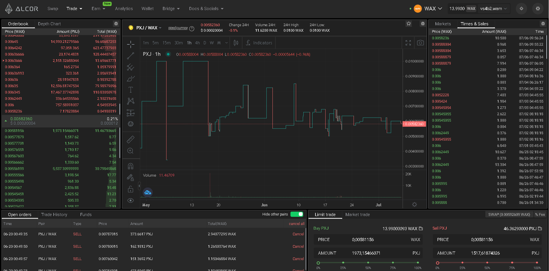
Spot Market Tradeview Chart
Orderbook / Depth Chart
Open Orders / Trade History / Funds
Limit & Market Trades
Latest Market Trades
Last updated
